Monitor Your Google Map and Local Rankings

Own the search results before your competitors do. Local SEO, Google Maps visibility, and revenue-driven keywords built for experience businesses.

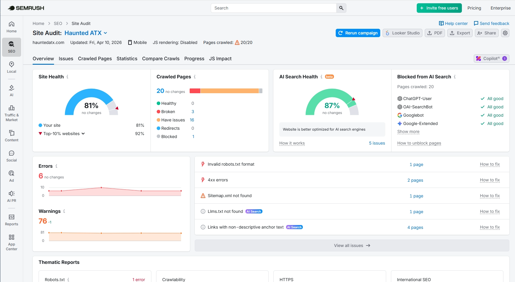
SEMrush analytics and keyword tracking dashboard for tour operators

What you get

A full SEO engine, managed for you

We handle the complex data so you can focus on running your tours.

Elite Market Intelligence

We monitor the Semrush Command Center daily to track your rank against local competitors and identify new tour trends before they even hit the market.

The "Near Me" Advantage

We fully manage your Google Business Profile and local citations, ensuring your tour hours and locations are 100% accurate for travelers searching on the go.

Map Pack Dominance

Our team works behind the scenes to keep you at the top of the Map results—the prime real estate where 70% of travelers make their final booking decision.

High-Intent Keyword Targeting

We don't chase vanity metrics. We identify and capture the specific "buying intent" phrases (like "Austin ghost tour tickets") that actually put guests on your buses and boats.

Conversion-Optimized Descriptions

We don't just write for bots. We refine your tour pages to be persuasive and clear, removing friction and guiding guests straight to your "Book Now" button.

Executive Growth Narratives

No confusing spreadsheets. Each month, we translate thousands of data points into a clear story of your growth, bookings, and next-step opportunities

The Technical Foundation

Precision engineering for the AI era

Strategy, execution, and iteration in one loop.

Booking Channel Health AI Search Optimized Google Maps Verified Zero Lost Traffic
SEMrush analytics and keyword tracking for tour operators

1 Booking Path Triage

We fix the "dead ends" (404 errors) and broken links that prevent guests from reaching your checkout page.

2 Local Rank Benchmarking

We close the gap between your current site and the "Top 10%" tour operators who dominate the local search results.

3 Intent-Driven Content

Replacing generic links with high-intent descriptions like "Austin Ghost Tour Tickets" to help search engines match you with the right travelers.

4 Verified Visibility

Automated monitoring to ensure your tour info stays "All Good" across Apple Maps, ChatGPT, and Google, so you never miss a search.

Proof in performance

Market Synchronization

We don't just optimize a website; we synchronize your brand across the entire AI and local ecosystem to drive bookings.

AI Ecosystem Sync

80+ Platforms

Instant Authority

We push your tour hours, location, and info to Apple Maps, Bing, Google, and many more platforms simultaneously. No more outdated info frustrating potential guests.

AI Optimization

+90% Health

The Recommended Choice

We optimize your brand's "Digital Footprint" so ChatGPT, Claude, and Gemini cite your tours as the definitive answer for local activities.

Organic Conversion

+37% Lift

Profitable Growth

By streamlining the path from "Search" to "Checkout," we convert organic discovery into confirmed, high-value tour reservations.

Ready to Own Your
Search Rankings?

Own the search results before your competitors do with a free strategy call.